Sept 2025 - 3
BluSKY Web 18th September Release Notes
Interactive Maps Enhancements
Accurate Device Placement:
- Devices dropped onto the Interactive Maps page are now placed at their exact drag-and-drop location, instead of defaulting to the map center, allowing for precise placement.

Zoom Preview with Map Display:
- Added a map display in the Zoom Preview, enabling users to examine maps in greater detail for improved navigation and more accurate device positioning.

Video Player Enhancements
BluB0X 2025 NVR (AVMS) Camera Support:
- For BluB0X 2025 NVR (AVMS) cameras, the player now uses a single jockey on the video timeline. In playback mode, moving the jockey will jump the stream to the selected time.

Snapshot Placeholders:
The Video Player now displays the camera’s latest snapshot while loading live feeds.
- For playback streams, it shows the snapshot closest to the requested playback time (±30 seconds), providing users with quick visual feedback.
Recorder Video Region.
Video Region Dropdown Update:
- Removed the KO option from the Recorder’s Video Region dropdown to prevent its selection and ensure valid configuration options only.
- Removed outdated video regions from the dropdown.

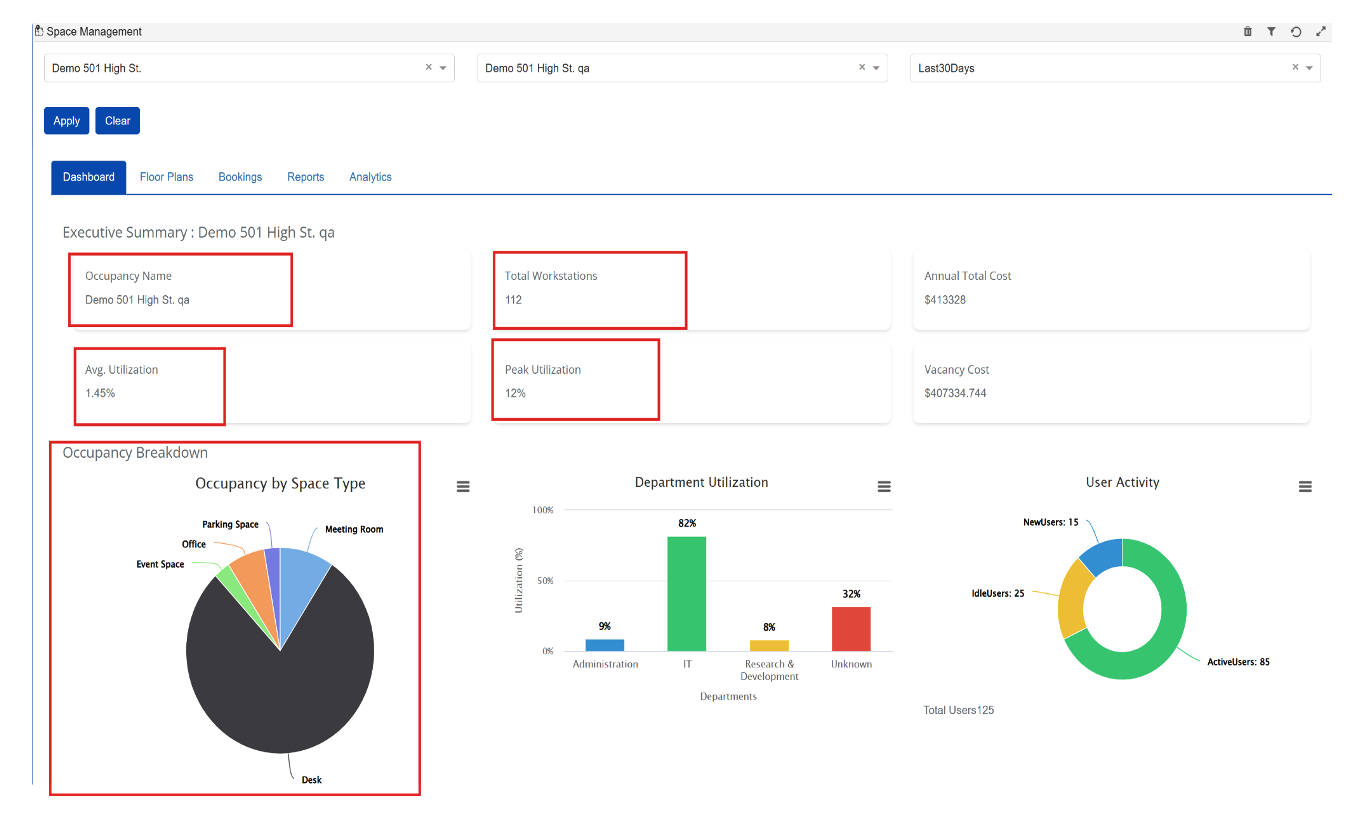
Space Management DashBoard
Space Management Dashboard update for Building / Occupancy view
- Accurate Building Data: Metrics now correctly reflect the selected building.
- Total Workstations & Occupancies: Automatically calculated from occupant data.
- Improved Utilization & Cost Metrics: Average/Peak Utilization and Annual Costs display correctly.
- Updated Charts: Occupancy Breakdown shows workstation counts per occupant.
Building View

Occupancy view

Display Total Lease cost on Dashboard.
- The dashboard now displays the annual lease cost for a facility.
- Calculated by summing the lease cost of all occupancies within the facility and multiplying by 12 for an annualized value.

Analytics Dashboard.
Occupancy Analytics
- Integrated Analytics into the Dashboard for a unified, consistent view.
- Provides direct access to occupancy, space type, and department utilization insights within the Dashboard.

Space Utilization
Displays Avg. Utilization, Peak Utilization, and Total Workstations in a clean, card-based layout.
- Provides a quick snapshot of space performance for easier monitoring

Department Utilization
Improved tracking and visualization of department-level utilization, helping teams identify where resources are being most used.
- Department utilization is calculated based on the Department Name field in person profiles, ensuring accurate reporting.
